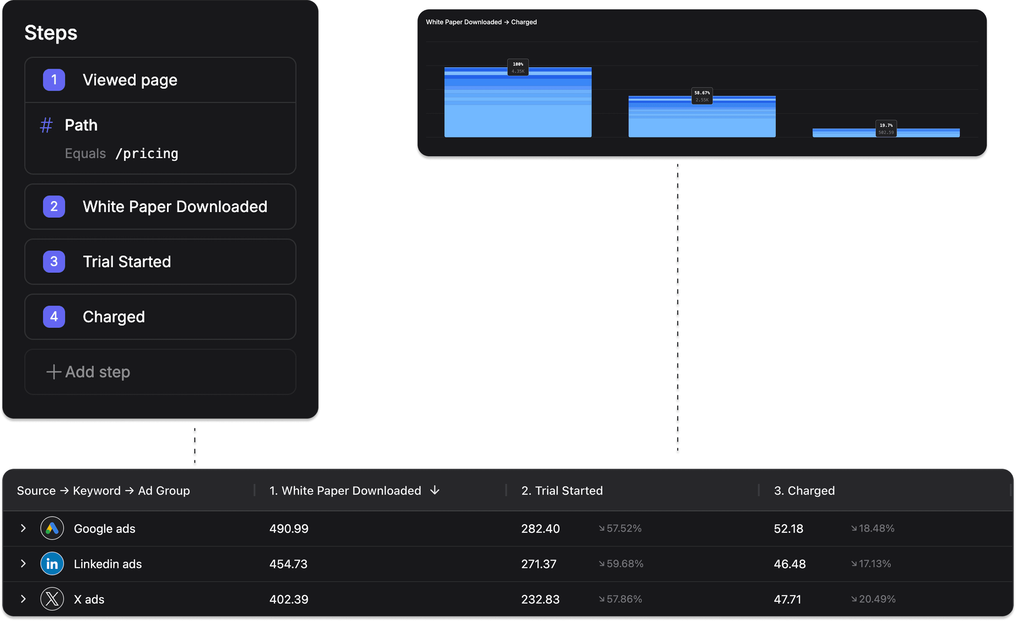
Funnels reveal how your marketing efforts translate to meaningful product engagement. Track user journeys from first click to power user, identify critical drop-off points, and optimize campaigns that drive not just signups, but active customers. Filter with precision across all marketing dimensions to see which channels deliver real product adoption. Purpose-built for SaaS metrics that matter.
Powerful insights
Uncover the marketing actions that move the needle
- Campaign quality scoring
Filter performance by campaigns, channels, and keywords to identify which marketing investments create truly engaged users versus low-quality traffic.
- Conversion clarity
Track the complete journey from first touch to product adoption, revealing which marketing efforts drive meaningful engagement beyond just signups.
- Drop-off detection
Pinpoint exactly where users abandon your funnel and gain actionable insights to optimize those critical conversion points.

Flexible attribution
Measure what matters, your way
- Dimensional discovery
Drill down into any marketing dimension to uncover hidden patterns and identify tomorrow's winning channels before your competitors do.
- Custom cut-off
Configure precise cut-off steps to determine exactly which touchpoints receive credit in your attribution model, ensuring accuracy across long sales cycles.
- Multi-model perspective
Switch between attribution models to properly value different marketing actions—from demand generation campaigns that build awareness to demand fulfillment tactics that close deals.

